
Monitorização Inteligente com Zabbix


A WIDE SHIFT É ESPECIALIZADA
A Wide Shift é especialista em soluções de monitorização com Zabbix — robustas, escaláveis e adaptadas à realidade de cada negócio.
Uma solução mais eficiente
O Zabbix é uma das ferramentas de monitorização open-source mais avançadas do mundo, usada por empresas e organizações globais para controlar, prever falhas e garantir desempenho em tempo real.
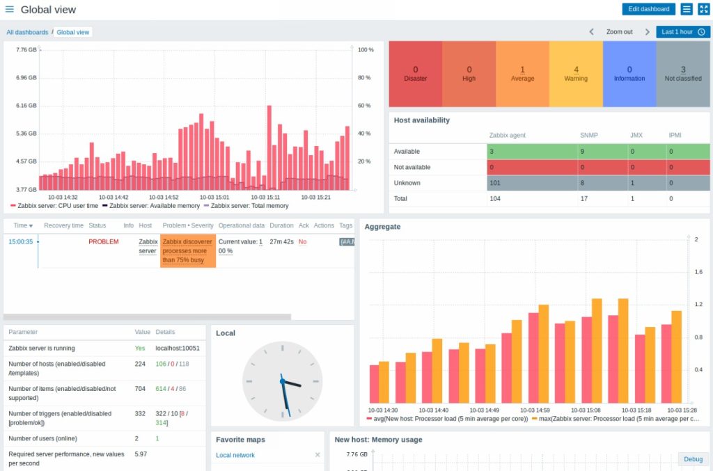
Zero Surpresas. Monitorize tudo

Monitorizar infraestruturas completas: servidores, redes, firewalls, aplicações, bases de dados, serviços cloud e muito mais

Ter alertas automáticos e personalizáveis (email, SMS, webhook, Telegram, etc.)

Acompanhar a performance com dashboards visuais e relatórios detalhados

Garantir segurança e visibilidade centralizada, reduzindo riscos e tempo de paragem

Integrar com soluções externas: Microsoft 365, VMware, Cisco, Fortinet, Linux, Windows, Docker, entre outras

A sua infraestrutura sob controlo — 24/7
Transformamos o Zabbix numa solução adaptada ao seu ambiente — simples de manter, eficaz a escalar.
Casos de uso onde o Zabbix brilha
- Ambientes de produção industriais que exigem operação contínua
- Serviços cloud e datacenters com múltiplas camadas e alertas dinâmicos
- Empresas em crescimento que precisam de visibilidade e controlo
- Ambientes distribuídos com escritórios remotos
- Monitorização de clientes e serviços geridos (MSP)

